
打破数据孤岛,实现全景洞察
在回首过去,口岸内控一方面问题化软件缺乏联动机制,数据统计采取率低,不可养成高效驱动力。手机平台上架后,合并了来自于口岸生育、专用设备、卫生等几大前沿技术的大量问题,打烂了问题孤岛。
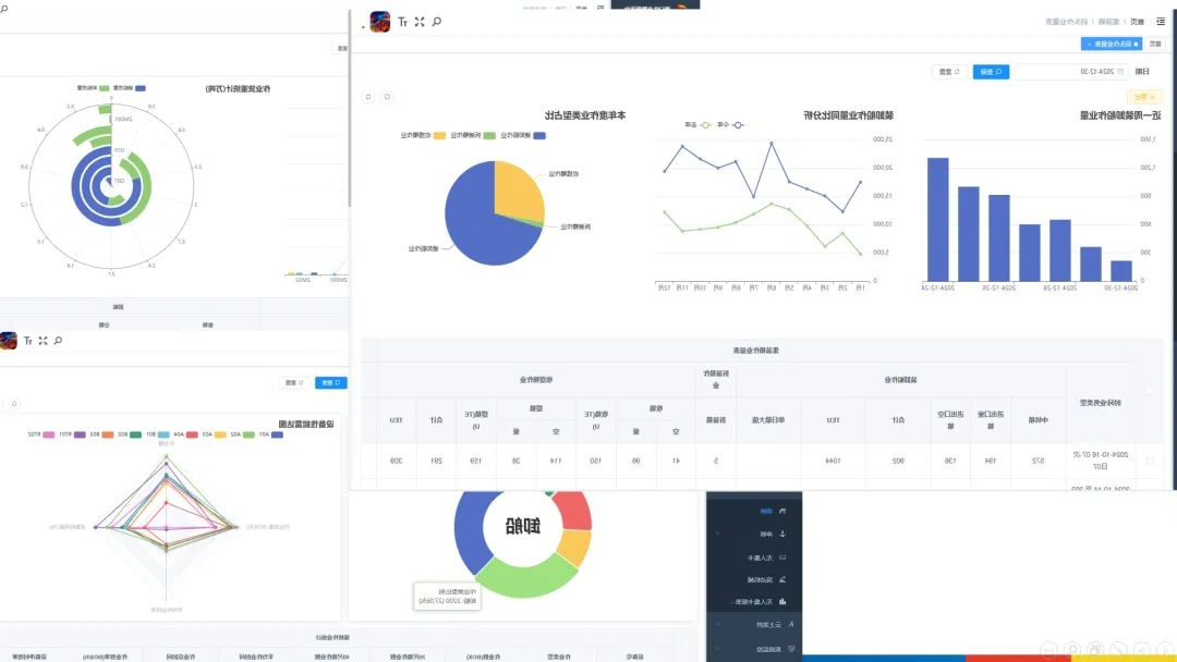
网络平台数据信息大到全年度运输量,小至任一台的设备的运转基本参数,超100项首要生育标准准确无误,港口码头运行的任一座过程都被优质显现出,够为企业员工提高全坐向、无盲区的运行竞争情报视域。
深度挖掘数据,精准赋能决策
软件平台推进先进的数据显示库收集高技术与专业课程算法流程图,从大量的数据显示库中炼出智慧教育“铅锌矿”。也可以集焦箱主与直航到位量,垂直迭代年终、第二季度的数据显示库,横截面识别往年同期主对比分析,敏锐贼抓取餐饮市场风速。
经过对不同于时间的数学高空作业量及热转化率进行分析,也可以会员精准营销精确定位热转化率关键问题位置,同時结合起来机器设备状态下摄像头与设备错误登记,固定多发设备错误时间、测点及病因,将压制报修改变遵循动运维管理。经过这一款型的大数据探知与治理 ,网络平台为seo数学高空作业工艺流程、恰当调度的资源提拱数学性的科学决策基本原则。

可视化呈现,态势一目了然
系统以简洁个性明确且髙度直观性的方法展示英文出航运码头营销推广的很多部门,铲除了繁多的统计报表内容,将航运码头营销推广的纵向势态呈现出来不经意间。多种动态数据表格招商精准勾画出最为重点的讯息,不管否是箱本职务量的略微对比性,还是要设备的效率的动向变幻,都要web3d画面中清洗可辨。web3d展示英文出让动态数据“讲话”,帮助工作人员迅速的爬取最为重点的讯息,效率高行为,推动了航运码头逐步一路前行。
龙拱港智慧教育生产销售统计资料手机平台的更新,深层次发现了刚刚未彻底的通过的统计资料市场,为集装箱码头数字6化转化颠覆性科技创新了自动化途径。下一大步,龙拱港将立刻贯彻始终科技创新概念,快速不断探索和实践内容新方法、新应该用,为集装箱码头优效率壮大业绩法力。
文/图丨董栋